什么是滾撮交易
滾撮交易,顧名思義:一個開放的交易窗口,買賣雙方不斷報單,系統像“滾動”一樣一刻不停地“撮合”匹配,達成交易。因為仍屬于中長期交易,依舊繞不過交易四要素。
首先是交易四要素:
交易周期:針對D日的量,可在D-7到D-2日內、每天的滾撮場次進行交易。例如8月20日的交易,在8月13日進行(8月15日~8月20日)的滾撮交易,在8月14日進行(8月16日~8月21日)的滾錯交易。依次類推,一個交易日,可進行滾撮交易可達到6場。
若遇到節假日、雙休日,則會跳過該日的交易,而相應日期的場次,則會少1場,即剩下5場。
交易窗口:交易日的最后一天,是中長期市場的結束窗口,次日就屬于現貨日前場次了。因此,最后一個中長期窗口結束后,即可算出該日的中長期各個交易場次下均價、及整個中長期市場中的均價。
而據此,預測日前電價,判斷價差方向,進行日前市場套利。當然,套利行為的發生,并不局限于中長期-日前、日前-現貨,在中長期不同場次下,也可根據價差完成套利。
交易標的物:交易周期內各標的日24時段的電量、電價。一小時一段,交易各個小時內的電量,分別報量報價。
交易曲線:從交易周期可以推斷,越臨近實際交割日,用戶持倉量會越接近實際交割量。因此,用曲線交易便不再符合實際需求。選擇根據具體時段、去買賣電量,形成符合實際的交易曲線,才是在該時段的核心訴求。
再來看買賣雙方的申報方式:
方向選擇:針對的是某個具體標的日的某個具體時段,在進行申報時,需要選擇買賣方向,一個時段只能選擇一個方向。很有意思的一個點,一個交易主體在同一個交易時段內,不能既當買家、也當賣家。
細想一個點,若市場中賣方報了高價且有買方和他成交,自然是給市場中主體帶來一個錯覺,此成交價=行情價。而若都圍繞此價格進行報價,則相信此交易場次將無法成交更多電量。
本質是避免虛假交易、抬高市場價格。除此之外,在滾撮中,交易主體都匿名化,在市場上滾動的信息,只有買賣雙方的申報電量、電價,以及排序。
有效申報:當買方申報的價格,大幅度低于市場成交價格,相信此筆交易是無法完成的,而為了避免此類情況,通過滾搓交易還原真實市場價格,是需要支持不斷校正雙方申報信息的。因此,當申報信息未成交時,允許對其申報信息進行撤銷。同時,單個主體單個時段,有且僅有一條未成交的申報信息在市場上。
最后是交易規則:
價格優先:何為價格優先?在市場中,買賣雙方就具體時段,分別報量報價,形成兩條曲線:供給曲線、需求曲線。
供給曲線按價格從低到高排序,形成一條斜率k大于0的擬合直線;需求曲線按價格從高到低排序,形成一條斜率k小于0的擬合直線。供給側按邊際成本報價,代表此價格為最低成交價格;需求側按成交意愿報價,代表此價格為愿意成交的最高報價。

當買方價格高于等于賣方價格時,交易成交。同理,交易不成交。交易的本質,還是社會福利最大化,當成交價格無法覆蓋發電廠的發電成本,就不存在生產者剩余;同理,若成交價格高于突破用戶的用電成本上限、導致商品成本上升,自然也就不存在消費者剩余,而此筆交易自然無法完成。
時間優先:當買方價格大于等于賣方價格時,此筆交易達成,但成交價格是此筆交易雙方均價呢?還是該時段的邊際電價呢?
在滾搓中,遵循時間優先的原則,即成交價格=申報時間越早的主體的申報價格。非常好理解,當價格一致時,同一側主體誰先申報、代表誰的交易意愿更大,也能說明誰能產生的生產者/消費者剩余更大,自然優先成交。而這也常說,定價權是在“先手”。

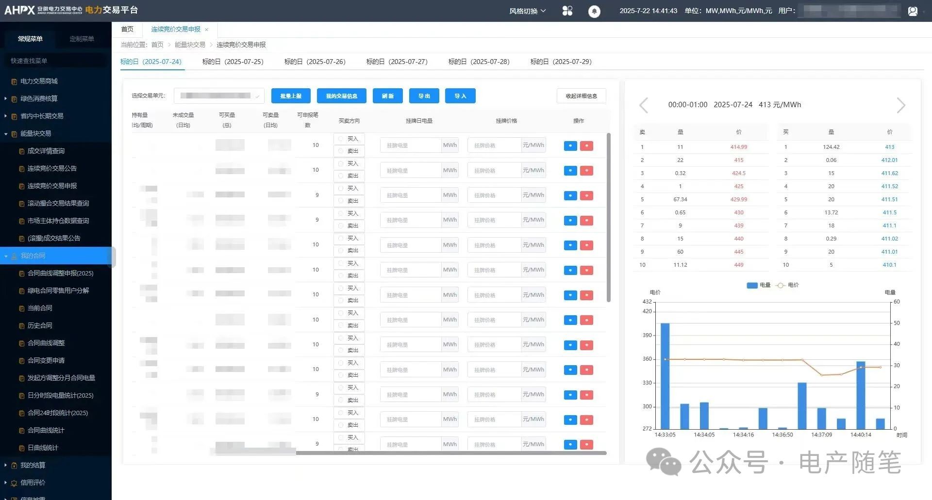
在上圖中便可具象化得理解滾撮交易,各個交易主體選擇交易日下具體時段,選擇買入或賣出電量,交易大屏上滾動展示買方最高價格、賣方最低價格。同時在底下,實時查看最新的交易量價。
而這也可以推斷很多交易策略:
1、如果想鎖定自己的目標價格,應盡早掛單(尤其是價格敏感時)。后報價者只能選擇接受先報價者的價格。
2、成交效率:價格合理且掛單早的訂單更容易快速成交。
ok,這里是目前練習四年的產品經理的帖子,愿你我在產品之路上遭受質疑、處于困境,仍能不失從頭再來的勇氣,共勉,see you next time。

責任編輯:葉雨田

